
Atera is an Israeli software company with a SAAS product aimed for IT service providers.
Their target audience are small-to-medium IT businesses around the world, but mostly in the United States.
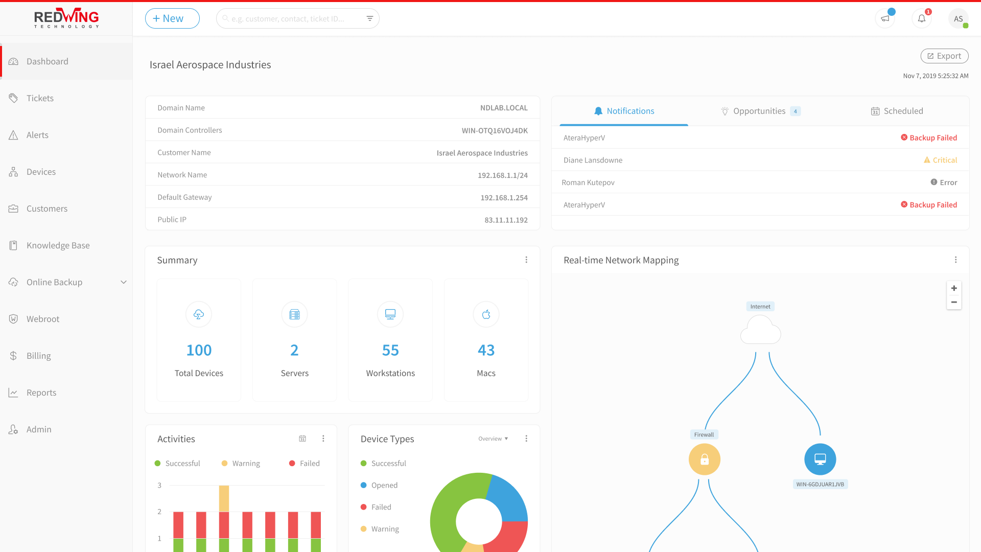
Their product already installed on more than 600,000 machines and includes features such as: Remote Monitoring and Management (RMM), Professional Services Automation (PSA), Remote Access and many more.
Under Uniqorn Design, the company set up a dedicated design department with five full-time designers at its peak. They were all carefully chosen for their skills and expertise.
Our service to Atera included redesigning their entire web app, with the goal of creating more efficient processes within the product.
As part of the redesign process, Adam, the leading product designer, traveled to the U.S. to conduct user research, which led to defining new strategic values and key messages for the brand.
These values and messages were then translated into a new concept and design language.
Our UX team was responsible for providing specifications, creating complex wireframes & UI mockups, animating prototypes, setting up a design system and also guiding the development team in implementation.
We also had the important task of introducing Atera's new design language to marketing materials including touchpoints such as landing pages & social ads.












